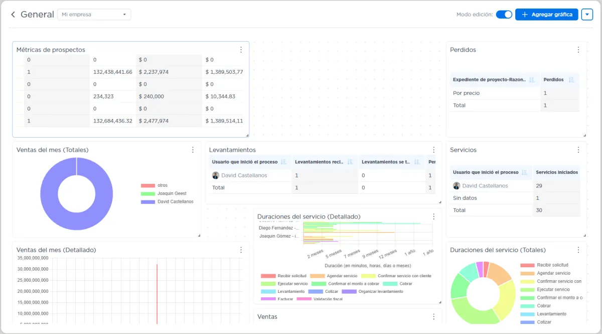
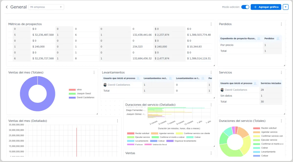
Personalizar tu tablero
Una vez agregadas las gráficas:
Puedes redimensionarlas y reacomodarlas libremente (modo edición).
El sistema permite tener gráficas duplicadas con distintas configuraciones.
Las gráficas de duración incluyen dos vistas:
Detalle: por seguimiento (tipo Gantt).
Promedio: por tarea.


Cada vez que entras a un dashboard, los datos se actualizan en tiempo real.
Puedes refrescar con F5 y verás los mismos filtros, mismo orden y mismas gráficas.
No necesitas entrar a reportes ni filtrar manualmente.